Aansluitgegevens diverse headset's etc.

 

Op deze pagina kun je wat aansluitgegevens vinden van diverse headset's en handtelemicrofoons.

Door op de thumbnails te klikken krijg je een uitvergroting te zien

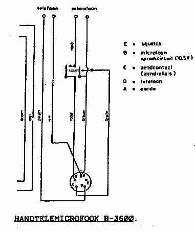
H-3600
Handtelemicrofoon H-3600 (5 polige aansluiting / koolmicrofoon)

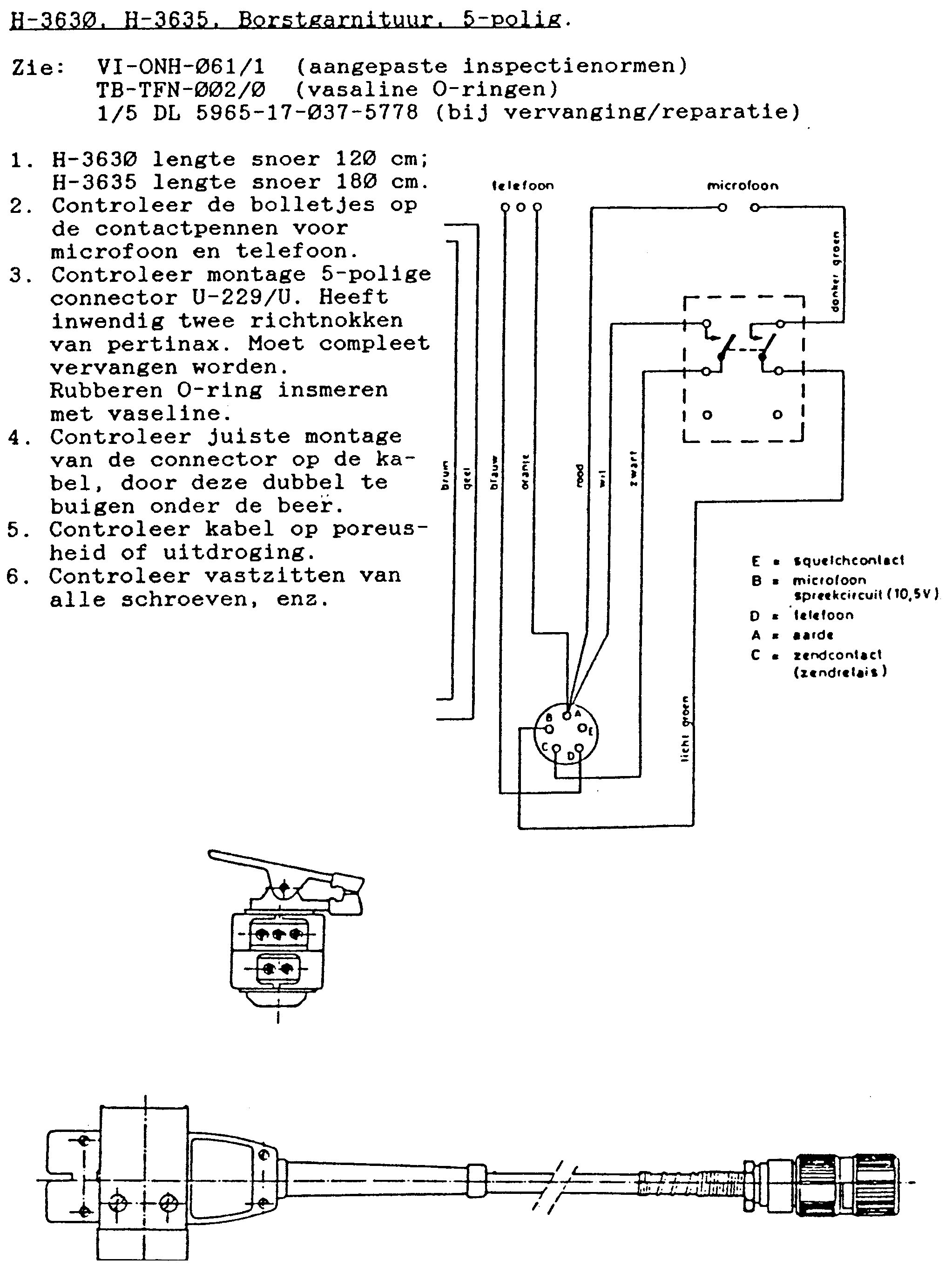
H-3630
Borstgarnituur H-3630 (5 polige aansluiting)

 

H-4761
Hoofdtelemicrofoon H-4761 (5 polige aansluiting / dynamische microfoon)

 

H-5665
Hoofdtelemicrofoon H-5665 (10 polige aansluiting / dynamische microfoon)

 

email mij

Hoofdindex